
严良文
副研究员,硕导
联系方式:邮箱 lw_yan@shu.edu.cn
l 个人简介
严良文,上海大学我院副研究员、硕士生导师
从事中央空调智慧节能和储能、可穿戴传感器、协作机器人应用等领域的研究,主持及参与项目40余项;在国内外期刊发表论文70余篇;获发明专利10项;获得上海市科学技术奖二等奖1项。
l 主要研究领域
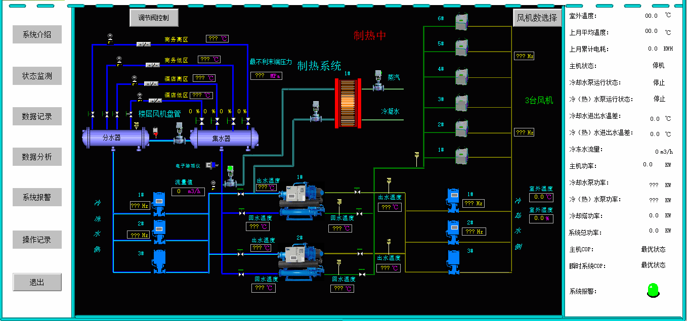
1、中央空调智慧节能和储能
2、协作机器人应用
l 代表性成果
在国内外学术期刊发表SCI/EI论文30余篇、获授权发明专利5项,授权软件著作权5项。
▪ 论文
1. Yan L, Hu S, Alzahrani A, et al. A multi-wavelength opto-electronic patch sensor to effectively detect physiological changes against human skin types[J]. Biosensors, 2017, 7(2): 22.
2. Yan L, Wei M, Hu S, et al. Photoplethysmography Driven Hypertension Identification: A Pilot Study[J]. Sensors, 2023, 23(6): 3359.
3.Yan L, Yu Y, Hu S, et al. Illumination adaptation in a multi-wavelength opto-electronic patch sensor[J]. Sensors, 2020, 20(17): 4734.
▪ 成果展示

中央空调智慧节能和储能

自主货运小车

自动装配系统

试件自动加工工作站
l 国际合作
1、与英国拉夫堡大学保持紧密合作。
2、拉夫堡大学访问学者(2016)。